ЩО 6-400

Чертеж изделия:
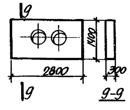
Характеристики изделия:
ПараметрЗначение
Длина2800 мм
Ширина1400 мм
Высота300 мм
Масса2625 кг
Нормативный документСерия 3.006-1

Стандарт изготовления изделия: Серия 3.006-1

Опоры неподвижные щитовые ЩО 6-400 (3.006-1) относятся к ряду высокопрочных строительных материалов. Конструкции представлены в виде прямоугольника с размещенными в его центральной части симметричными отверстиями, необходимыми для пропуска труб.

Применяются унифицированные щитовые опоры при строительстве водопропускных сооружений с трубопроводами для тепловых сетей. Элементы обеспечивают надежную фиксацию труб, препятствуют их смещению в процессе эксплуатации, несмотря на давление грунта и другие факторы. Допускается эксплуатация изделий в зонах с сейсмичностью до 9 баллов. Конструкция опор разработана под каналы, заглубленные на 0,7; 1; 1,4; 1,7 и 2 м от поверхности грунта. 

Маркировка

1. ЩО - тип конструкции - щитовая опора;

2. 6 - порядковый номер типоразмера изделия;

3. 400 - величина условного прохода трубопровода.